
7.9 Overview Feature
Overview Feature
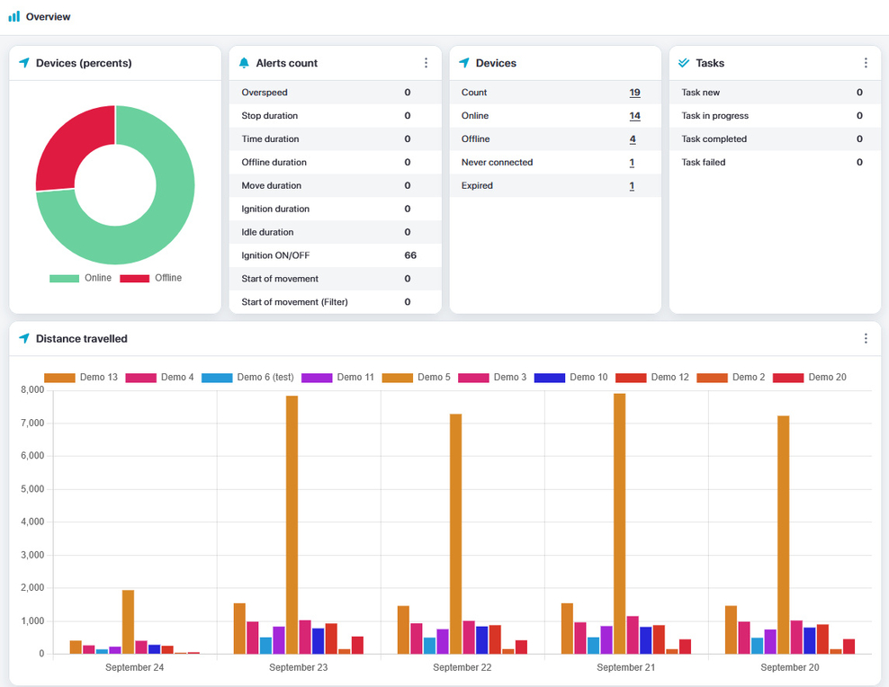
The Overview provides a comprehensive overview of key information, including:
- Device activity
- Events
- Device count (online/offline)
- Task count and progress
- Distance traveled by devices
You can open the Overview automatically each time you access the map.



